Перейти к основному содержимому
Перейти к основному содержимому

Local Logs & Metrics

This getting started guide allows you to collect local logs and metrics from your system, sending them to ClickStack for visualization and analysis.

This example works on OSX and Linux systems only

This guide assumes you have completed the Getting Started Guide for Managed ClickStack and have the connection credentials recorded.

Create a custom OpenTelemetry configuration

Create a custom-local-config.yaml file with the following content:

receivers:
  filelog:
    include:
      - /host/var/log/**/*.log        # Linux logs from host
      - /host/var/log/syslog
      - /host/var/log/messages
      - /host/private/var/log/*.log   # macOS logs from host
    start_at: beginning
    resource:
      service.name: "system-logs"

  hostmetrics:
    collection_interval: 1s
    scrapers:
      cpu:
        metrics:
          system.cpu.time:
            enabled: true
          system.cpu.utilization:
            enabled: true
      memory:
        metrics:
          system.memory.usage:
            enabled: true
          system.memory.utilization:
            enabled: true
      filesystem:
        metrics:
          system.filesystem.usage:
            enabled: true
          system.filesystem.utilization:
            enabled: true
      paging:
        metrics:
          system.paging.usage:
            enabled: true
          system.paging.utilization:
            enabled: true
          system.paging.faults:
            enabled: true
      disk:
      load:
      network:
      processes:

service:
  pipelines:
    logs/local:
      receivers: [filelog]
      processors:
        - memory_limiter
        - batch
      exporters:
        - clickhouse
    metrics/hostmetrics:
      receivers: [hostmetrics]
      processors:
        - memory_limiter
        - batch
      exporters:
        - clickhouse

This configuration collects system logs and metrics for OSX and Linux systems, sending the results to ClickStack. The configuration extends the ClickStack collector by adding new receivers and pipelines—you reference the existing clickhouse exporter and processors (memory_limiter, batch) that are already configured in the base ClickStack collector.

Ingestion timestamps

This configuration adjusts timestamps at ingest, assigning an updated time value to each event. You should ideally preprocess or parse timestamps using OTel processors or operators in their log files to ensure accurate event time is retained.

With this example setup, if the receiver or file processor is configured to start at the beginning of the file, all existing log entries will be assigned the same adjusted timestamp - the time of processing rather than the original event time. Any new events appended to the file will receive timestamps approximating their actual generation time.

To avoid this behavior, you can set the start position to end in the receiver configuration. This ensures only new entries are ingested and timestamped near their true arrival time.

For more details on the OpenTelemetry (OTel) configuration structure, we recommend the official guide.

Start the OpenTelemetry collector

Run a standalone collector with the following command:

docker run -d \
  -p 4317:4317 -p 4318:4318 \
  --user 0:0 \
  -e CUSTOM_OTELCOL_CONFIG_FILE=/etc/otelcol-contrib/custom.config.yaml \
  -e CLICKHOUSE_ENDPOINT=${CLICKHOUSE_ENDPOINT} \
  -e CLICKHOUSE_USER=${CLICKHOUSE_USER} \
  -e CLICKHOUSE_PASSWORD=${CLICKHOUSE_PASSWORD} \
  -v "$(pwd)/custom-local-config.yaml:/etc/otelcol-contrib/custom.config.yaml:ro" \
  -v /var/log:/host/var/log:ro \
  -v /private/var/log:/host/private/var/log:ro \
  clickhouse/clickstack-otel-collector:latest

The collector will immediately begin collecting local system logs and metrics.

Select your service

Select the service with Managed ClickStack from the main ClickHouse cloud landing page.

Select Service

Select ClickStack from the left menu to navigate to the ClickStack UI, where you will be automatically authenticated.

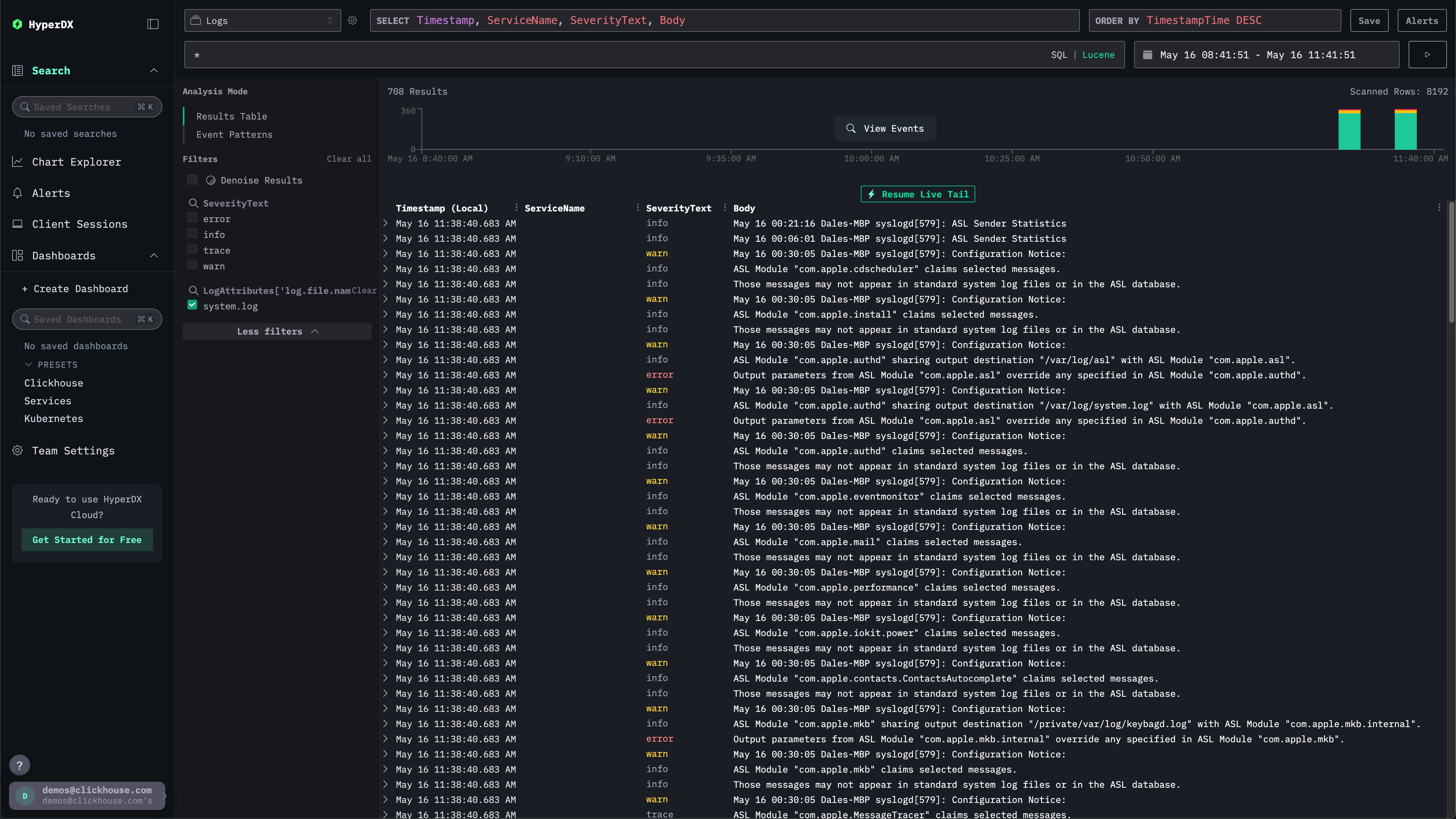
The search UI should be populated with local system logs. Expand the filters to select the system.log:

HyperDX Local logs

Explore system metrics

We can explore our metrics using charts.

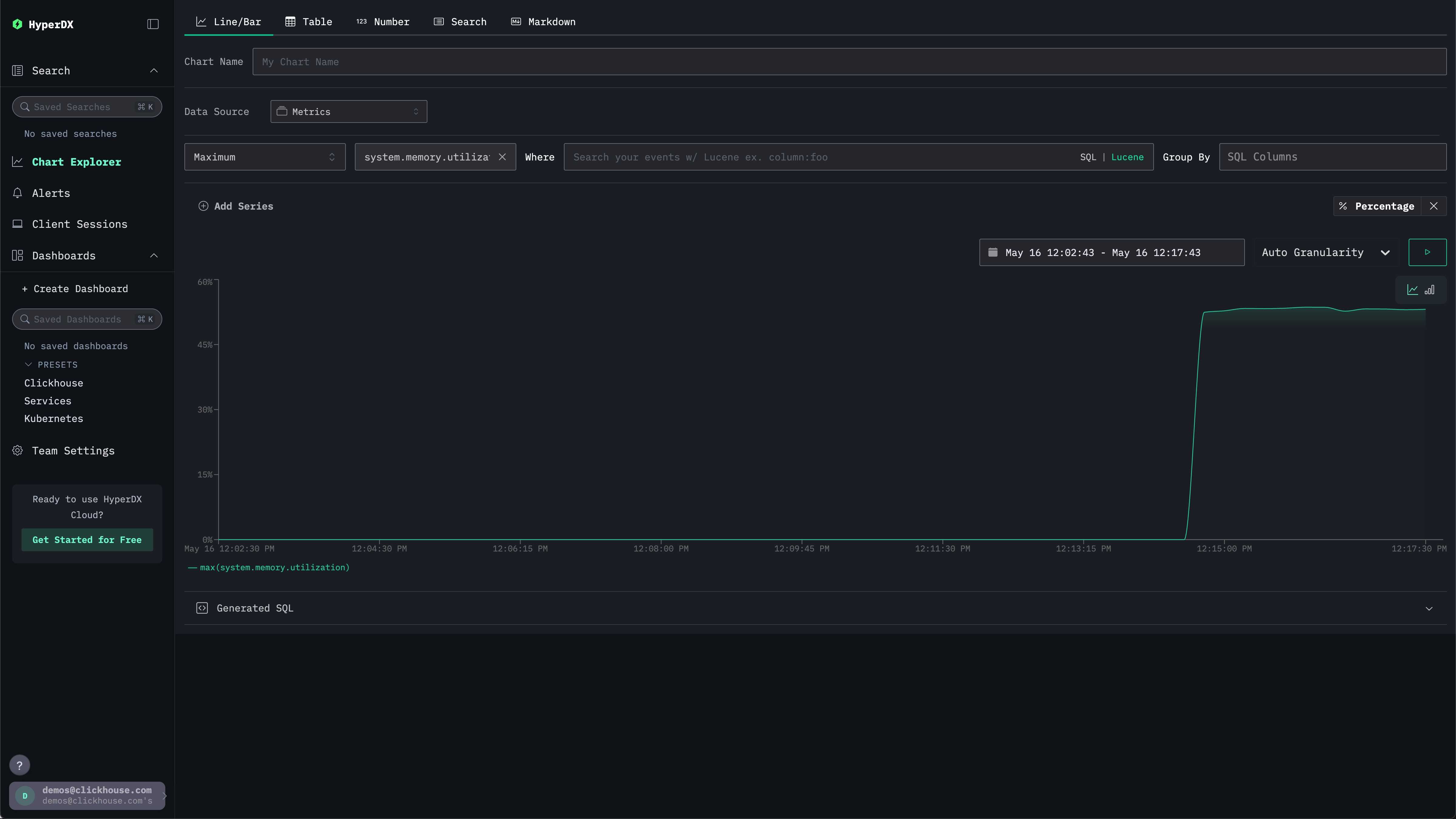
Navigate to the Chart Explorer via the left menu. Select the source Metrics and Maximum as the aggregation type.

For the Select a Metric menu simply type memory before selecting system.memory.utilization (Gauge).

Press the run button to visualize your memory utilization over time.

Memory over time

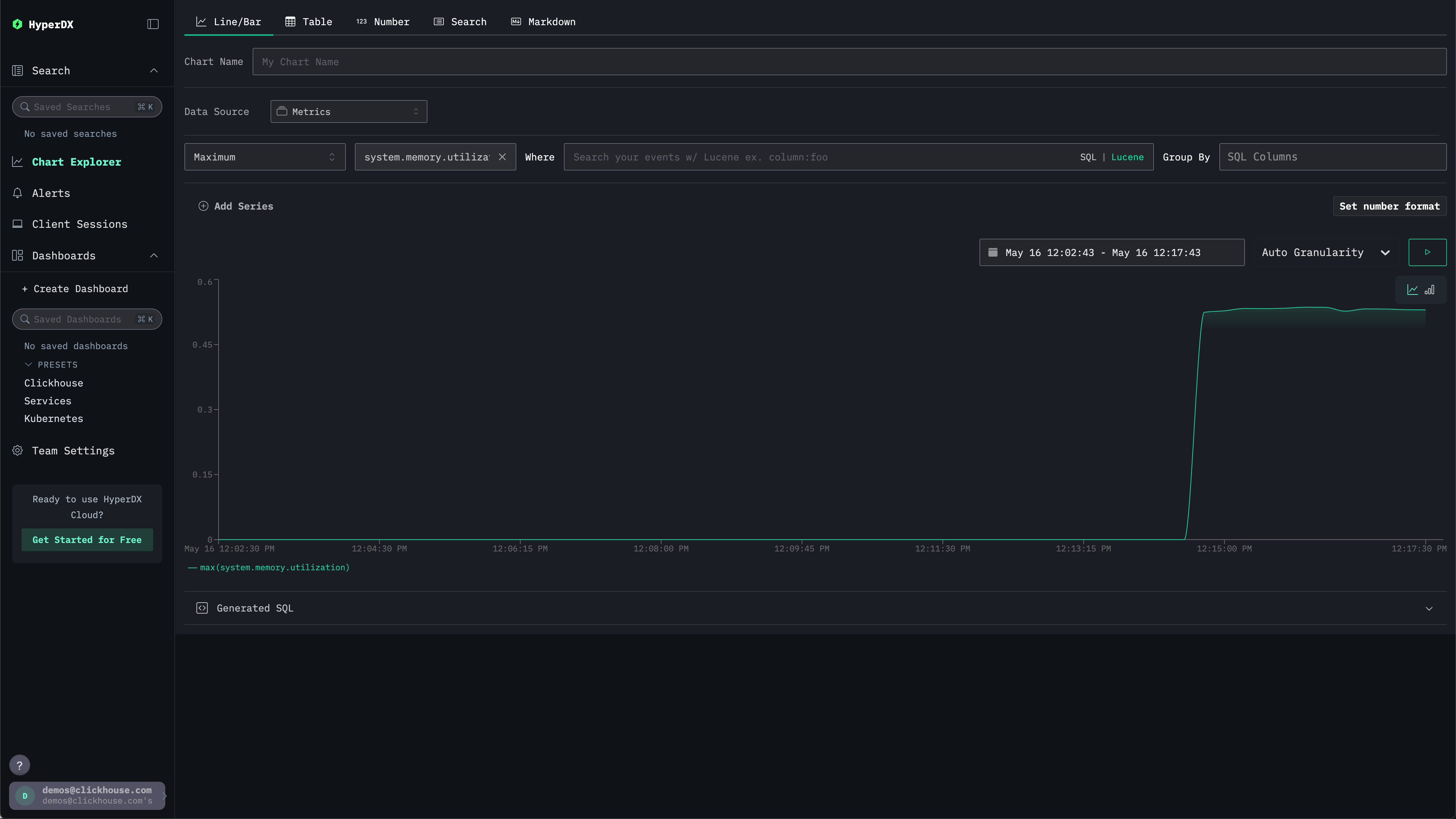
Note the number is returned as a floating point %. To render it more clearly, select Set number format.

Number format

From the subsequent menu you can select Percentage from the Output format drop down before clicking Apply.

Memory % of time